Subscribe to receive this daily commentary directly in your email
Independent macro and options research, published every trading day — $85/mo or $750/yr
Subscribe →The S&P 500 finished the day lower by approximately 40 bps, despite starting up nearly 80 bps. The index was driven higher early by a sharp volatility reset, with the VIX 1-day falling from a close of 34 to around 16 at the open. Once that volatility crush faded, equities had little support and drifted lower.
Navigating The Market · By Michael Kramer Independent macro and options research, published every trading day. Daily written analysis covering gamma exposure, dealer flows, key levels, and the macro drivers moving markets. Includes full video access. Recent Subscriber Analysis
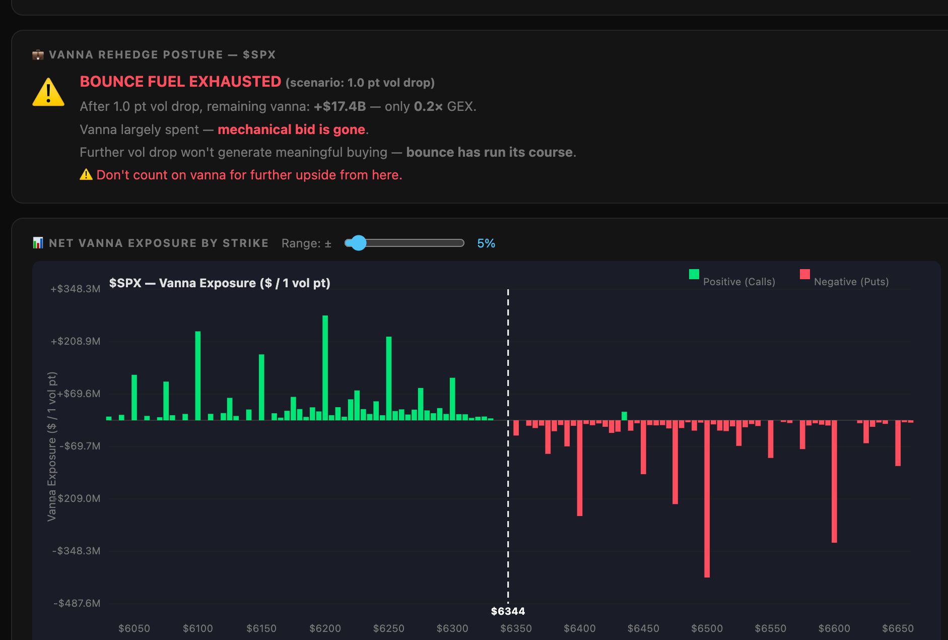
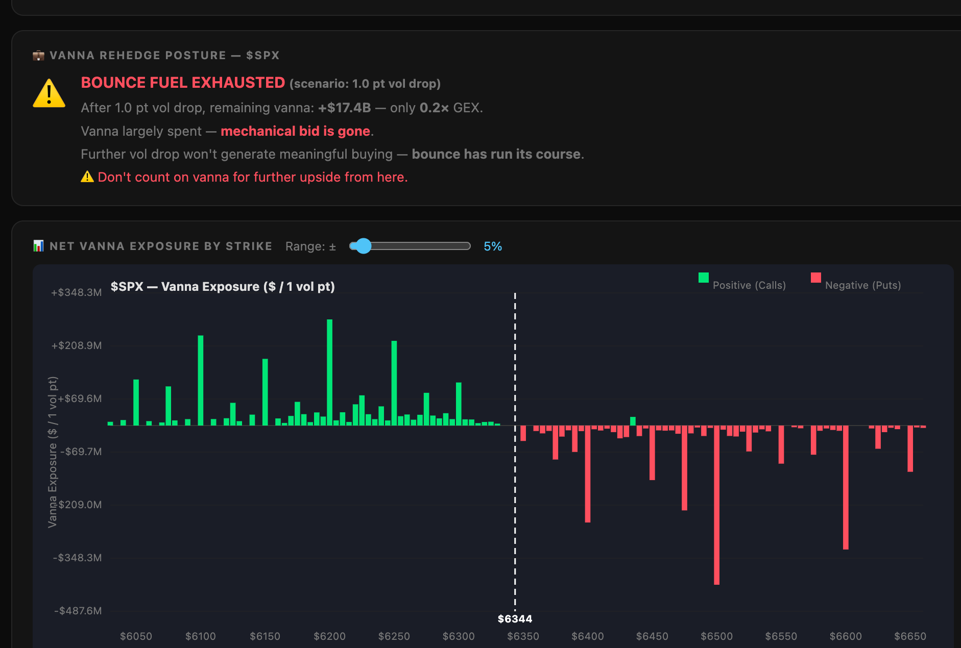
It’s not that volatility isn’t low enough to push the market higher; it’s that there is very little positive vanna left. Most positioning above spot is negative vanna, so there’s no meaningful re-hedging flow to support further upside. Once oil prices began rising, selling followed.
WTI rose above $102, triggering a breakout toward $105. Based on resistance levels dating back to 2022, oil could continue higher, potentially toward $112.
Ultimately, oil remains in the driver’s seat, and it continues to weigh on equities. More importantly, it is tightening financial conditions across the broader market complex—a process that is likely to persist as long as oil continues to rise.
What’s more interesting is the divergence beginning to emerge in inflation signals. Five-year, five-year forward breakeven inflation expectations are falling, while 5-year CPI swaps are rising. Typically, these measures move together, but that relationship has broken down. The 5-year CPI swap is moving higher, the 5y5y breakeven is falling, and the 10-year CPI is drifting modestly higher.
I generally avoid relying heavily on breakevens because they can be noisy. Taken at face value, the move might suggest rising disinflation expectations—but that interpretation is likely misleading.
The Market Chronicles · Video Membership The daily market commentary, delivered in video. Same daily market analysis, in video form — available to YouTube channel members only. Latest Videos
The decline in the 5y5y forward appears to be driven less by falling inflation expectations and more by rising real yields. In particular, the 10-year real yield is rising faster than the 5-year real yield, implying the market is pricing tighter financial conditions and higher real rates further out the curve.
We saw a similar dynamic in 2022, when 5y5y breakevens fell sharply as real yields surged. That episode suggests breakevens can give a false signal, appearing to point to disinflation when the real driver is tightening via higher real rates.
When you factor in the recent surge in oil, the picture becomes clearer. Inflation pressure is building at the front end, but rising real yields are offsetting that impulse in breakevens. This divergence is likely a function of real rate dynamics, liquidity conditions in the TIPS market, and a lag in repricing.
More importantly, it reinforces the broader message: financial conditions are tightening.
-Mike
Glossary by ChatGPT
-
Breakeven Inflation: The difference between nominal Treasury yields and TIPS yields, representing market-implied inflation expectations.
-
CPI Swap: A derivative contract where one party exchanges fixed payments for payments linked to realized inflation, used to hedge or speculate on CPI.
-
Financial Conditions: A broad measure of market liquidity, interest rates, credit spreads, and asset prices that influence economic activity.
-
Real Yield: The yield on a bond adjusted for inflation, often derived from Treasury Inflation-Protected Securities (TIPS).
-
Vanna: An options Greek measuring sensitivity of delta to changes in implied volatility, influencing hedging flows.
-
VIX 1-Day: A short-term volatility index measuring expected market volatility over a one-day horizon.
Disclosure
This report contains independent commentary to be used for informational and educational purposes only. Michael Kramer is a member and investment adviser representative with Mott Capital Management. Mr. Kramer is not affiliated with this company and does not serve on the board of any related company that issued this stock. All opinions and analyses presented by Michael Kramer in this analysis or market report are solely Michael Kramer’s views. Readers should not treat any opinion, viewpoint, or prediction expressed by Michael Kramer as a specific solicitation or recommendation to buy or sell a particular security or follow a particular strategy. Michael Kramer’s analyses are based upon information and independent research that he considers reliable, but neither Michael Kramer nor Mott Capital Management guarantees its completeness or accuracy, and it should not be relied upon as such. Michael Kramer is not under any obligation to update or correct any information presented in his analyses. Mr. Kramer’s statements, guidance, and opinions are subject to change without notice. Past performance is not indicative of future results. Neither Michael Kramer nor Mott Capital Management guarantees any specific outcome or profit. You should be aware of the real risk of loss in following any strategy or investment commentary presented in this analysis. Strategies or investments discussed may fluctuate in price or value. Investments or strategies mentioned in this analysis may not be suitable for you. This material does not consider your particular investment objectives, financial situation, or needs and is not intended as a recommendation appropriate for you. You must make an independent decision regarding investments or strategies in this analysis. Upon request, the advisor will provide a list of all recommendations made during the past twelve months. Before acting on information in this analysis, you should consider whether it is suitable for your circumstances and strongly consider seeking advice from your own financial or investment adviser to determine the suitability of any investment.
This report contains independent commentary to be used for informational and educational purposes only. Michael Kramer is a member and investment adviser representative with Mott Capital Management. Mr. Kramer is not affiliated with this company and does not serve on the board of any related company that issued this stock. All opinions and analyses presented by Michael Kramer in this analysis or market report are solely Michael Kramer’s views. Readers should not treat any opinion, viewpoint, or prediction expressed by Michael Kramer as a specific solicitation or recommendation to buy or sell a particular security or follow a particular strategy. Michael Kramer’s analyses are based upon information and independent research that he considers reliable, but neither Michael Kramer nor Mott Capital Management guarantees its completeness or accuracy, and it should not be relied upon as such. Michael Kramer is not under any obligation to update or correct any information presented in his analyses. Mr. Kramer’s statements, guidance, and opinions are subject to change without notice. Past performance is not indicative of future results. Neither Michael Kramer nor Mott Capital Management guarantees any specific outcome or profit. You should be aware of the real risk of loss in following any strategy or investment commentary presented in this analysis. Strategies or investments discussed may fluctuate in price or value. Investments or strategies mentioned in this analysis may not be suitable for you. This material does not consider your particular investment objectives, financial situation, or needs and is not intended as a recommendation appropriate for you. You must make an independent decision regarding investments or strategies in this analysis. Upon request, the advisor will provide a list of all recommendations made during the past twelve months. Before acting on information in this analysis, you should consider whether it is suitable for your circumstances and strongly consider seeking advice from your own financial or investment adviser to determine the suitability of any investment.





Why Global Central Banks May Force the Fed’s Hand To Hike - Advanced Topics
Mott Capital's Market Chronicles 5 hours ago